TOOLKIT
MANAGING MINING DEVIСES
Easy way to manage and monitor your ASIC EQUIPMENT. A solution that provides reliable operation and full control of profitable performance

ADVANTAGES of TOOLKIT
Ultimate mining management command center
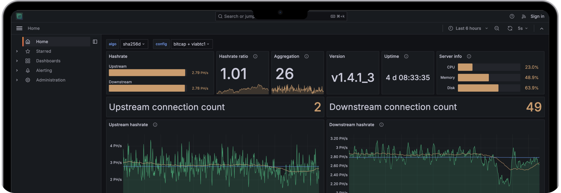
Comprehensive statistics
Monitor key performance indicators of your equipment
Mass management
Clone settings, reduce management time. Whatever is available for one miner is available for all
Easy filtering
and sorting
Find exactly the devices you need with filters and sorting options
User-friendly functionality
Customise your workspace to suit your needs, identifying the most important metrics to achieve operational efficiency
Automation
Perform customization and automatic firmware updates in the system. The system will notify you when there are updates available
Mass installation
Ability to install firmware on an unlimited number of miners in one network at the same time.

VIDEO TUTORIALS
Unlock the full potential of your equipment with our expert video tutorials and developer recommendation.
Explore more on our




FIRMWARES
ASIC FIRMWARE from the developers of VNISH Increase the efficiency of your ASICs with software from the industry leader

MARKETPLACE
Ecosystem for efficient mining. News, equipment, services and software from trusted suppliers worldwide

